Enhancements for the Vitelity Customer Portal
Custom Toll-Free Process and Screen Enhancements
Menu Enhancement
There is no longer a ‘Multiple Custom Toll-Free’ Menu option. There is only a Custom Toll-Free Menu option.

Custom Toll-Free Vanity Ordering Screen has been updated
Customers can search for specific or broad toll-free numbers using the same various search criteria. What has changed on this screen is the ability to see orders placed. They are assigned order numbers and status of orders are provided.

Ordering Toll-Free
When a customer submits a search request, the available numbers for the search criteria are presented to the user.

If the user does not see a number they like, they can submit a new search, which will bring back new numbers.
Users may select one or multiple numbers presented. If the customer wants numbers from different sets of criteria, a new order will have to be placed. For example, you cannot place an order for numbers in 833 and 866. In this scenario, the customer would place an order for the 833 numbers and an order for the 866 numbers.
Once the order is submitted, the previous order screen will populate with the order information. The status will be ‘Reserved.’ If there is more than one number on the order ordered at the same time, each number will have its own line, however the order id will remain the same.

New Dashboard Functionality
There is a new dropdown on the Vitelity Dashboard: Live Calls and Failed Calls.

Live Calls
Customers will be able to see calls occuring in real time. To terminate a call, click on the red ‘hang up’ button under the action column. This will immediately kill the call.

Users will also be able to search for specific calls using the ‘Filter' button. Clicking on the button will display options for searching.

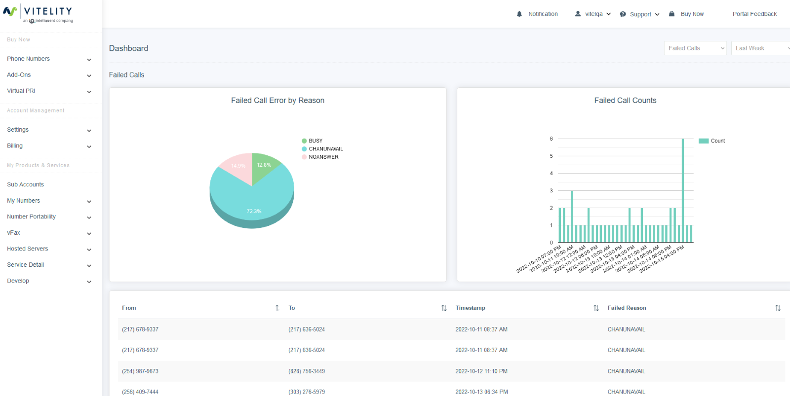
Failed Calls:
Customers will be able to see stats on failed calls and reasons
